Grafana에서 InfluxDB 쿼리 부분을 다룰 때 각 설정들에 대해서 알아보도록 하겠습니다.
Grafana에서는 쿼리를 작성하는데 편리한 기능들을 제공해주기 때문에 그 기능들을 알면 편리하게 쿼리를 작성할 수 있습니다.
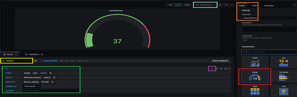
Panel Setting

노란 박스: InfluxDB와 Grafana를 연동할 때 설정한 DataSource 명을 선택해주시면 됩니다.
하늘 박스: 지난 시간을 기준으로 데이터를 모니터링합니다. 즉, Last 6 hours는 6시간 전~현재의 데이터를 보여줍니다.
주황 박스: 타이틀을 설정합니다. 즉, Used Memory
빨간 박스: 차트의 종류들이 여러 개 있는데 이번에는 게이지를 나타내는 차트를 사용해보았습니다.
초록 박스: 편리하게 쿼리 작성을 도와주는 부분입니다.
보라 박스: 아이콘을 클릭하면 쿼리문을 위의 초록색 박스처럼 이 아닌 아래처럼 작성할 수 있습니다.
Query Editor List

|
아이콘 |
설명 |
![]() |
쿼리 복사 |
![]() |
쿼리 숨김(비활성화) |
![]() |
쿼리 삭제 |
![]() |
쿼리 정렬 |
Query Options

|
Option |
설명 |
|
Max data points |
최대 데이터 포인트값 설정 |
|
Min interval |
최소 간격을 설정 |
|
Interval |
시간별로 데이터를 집계하거나 그룹화할 때 사용할 수 있는 시간 범위 |
|
Relative time |
Refresh 되는 시간을 다르게 설정할 수 있음. 즉, 대시보드 우측상단에 있는 시간 선택기에서 선택한 것과 다르게 설정 가능 |
|
Time shift |
Relative time과 비슷하며, 시간 범위를 재정의하는 또 다른 방법 중 하나 |
'2. Database > 2_3 InfluxDB' 카테고리의 다른 글
| InfluxDB Function 총정리 (0) | 2021.01.21 |
|---|---|
| InfluxDB와 Grafana 연동 방법 (0) | 2020.12.16 |
| InfluxDB, Telegraf, Grafana 예제 및 총정리 2탄 (1) | 2020.12.16 |
| InfluxDB, Telegraf, Grafana 예제 및 총정리 1탄 (0) | 2020.12.15 |



